物联网管理系统源码 号卡智能管理平台 轻量级物联网综合业务支撑平台

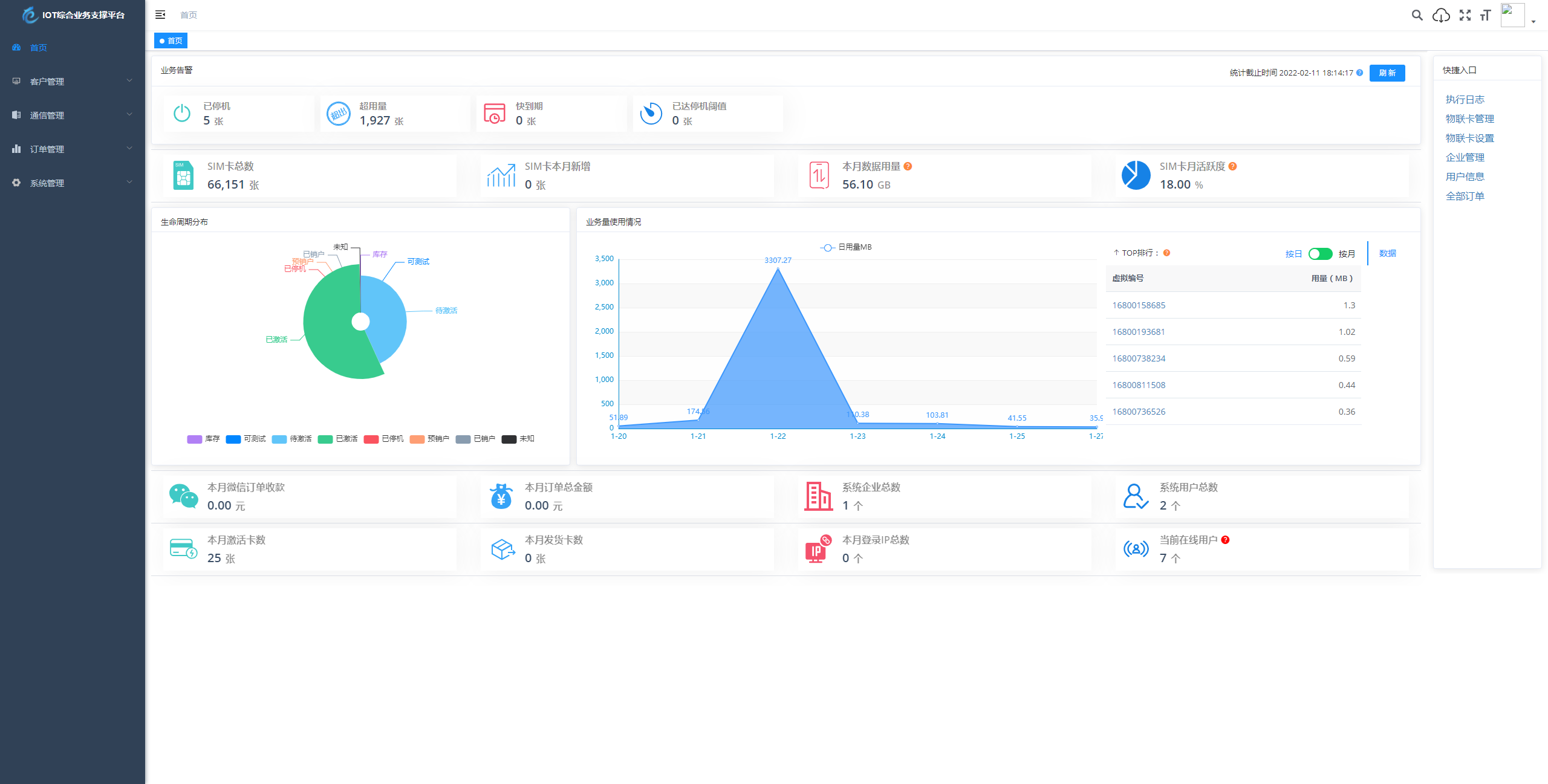
物联网管理系统源码号卡智能管理平台轻量级物联网综合业务支撑平台基于SpringBoot、Vue、Mybatis、RabbitMq、Mysql、Redis等开发的轻量级的物联网综合业务支撑平台。支持物联网卡、物联网模组、卡+模组融合管理。提供状态、资费、客户、进销存、合同、订单、续费、充值、诊断、账单等功能。平台可同时接入中国移动、中国电信、中国联通、第三方物联网卡进行统一管理。逐步完善平台,助您快速接入物联网,让万物互联更简单。
广告次数:

1次

领取时效:

24小时

领取说明:

本站所有商品免费领取,不收取任何费用

如果有由于是会员自主发布如有侵权,请第一时间站内客服,我们会第一时间处理。

本站所有展示商品均为会员发布免费试用或免费共享商品,需要到微信小程序内领取。

全站软件商品
全站源码商品
全站卡密商品
全部免费领取
产品介绍

物联网管理系统源码 号卡智能管理平台 轻量级物联网综合业务支撑平台

基于 SpringBoot、Vue、Mybatis、RabbitMq、Mysql、Redis 等开发的轻量级的物联网综合业务支撑平台。支持物联网卡、物联网模组、卡+模组融合管理。提供状态、资费、客户、进销存、合同、订单、续费、充值、诊断、账单等功能。

平台可同时接入中国移动、中国电信、中国联通、第三方物联网卡进行统一管理。逐步完善平台,助您快速接入物联网,让万物互联更简单。

广告


广告

智能引导页平台 加入推广百万好礼等你拿